Open-Source Enterprise Solutions
Cylogics provides professional deployment, customization, hosting and support for enterprise-grade open-source platforms like Wazuh SIEM, ERPNext, Zabbix Monitoring and SeedDMS Document Management.

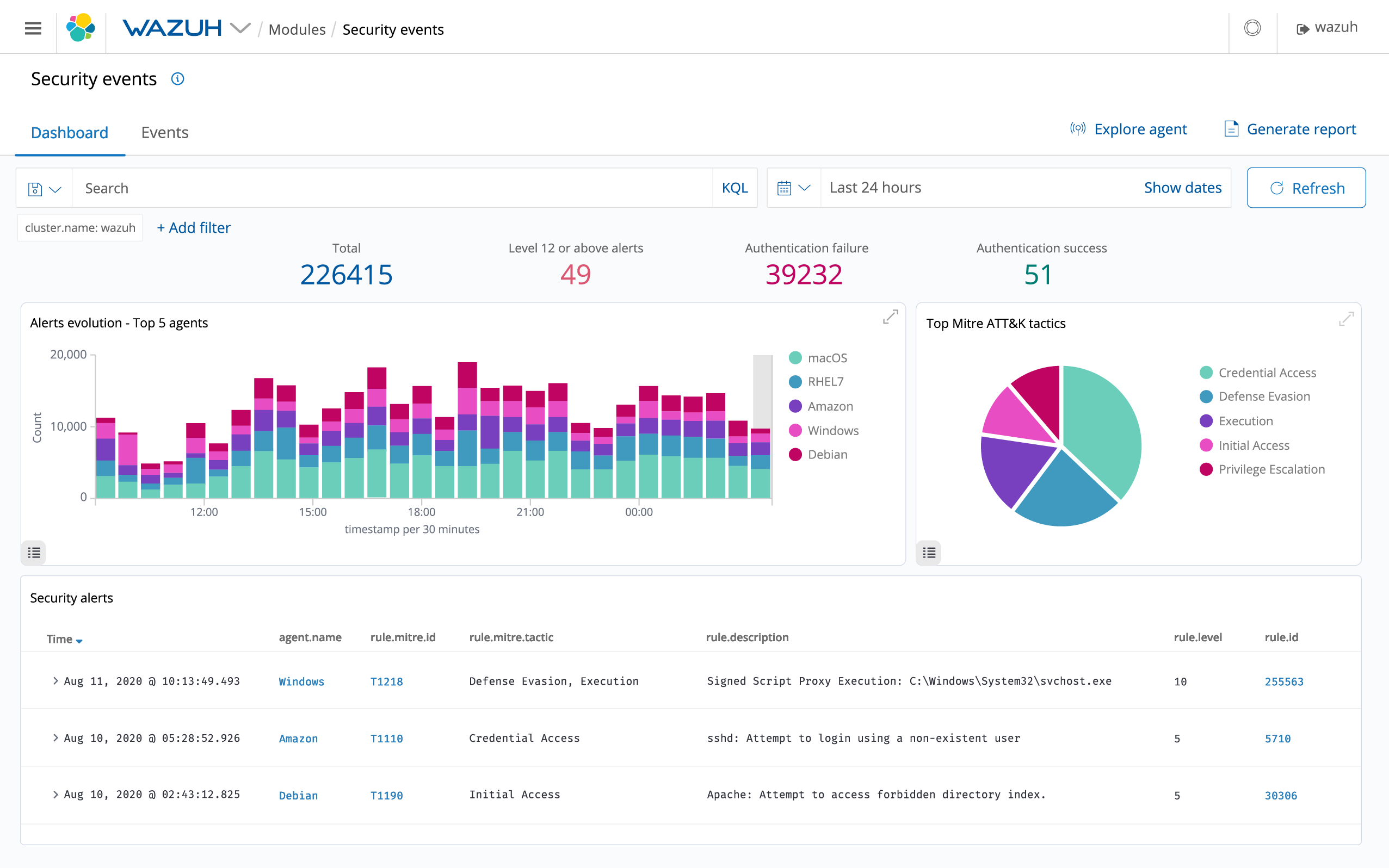
Wazuh SIEM Implementation
Wazuh is a powerful open-source SIEM and XDR platform used for security monitoring, log analysis, threat detection and compliance automation. We offer fully managed deployment and ongoing operational support for organizations of all sizes.
Key Features
- Log collection & central monitoring
- Threat detection, malware alerts & vulnerability scans
- File integrity monitoring (FIM)
- Compliance modules (PCI-DSS, GDPR, HIPAA, ISO)
- Integration with cloud services & on-premises systems
- Dashboarding, alerting & custom rule creation
Benefits
- Enterprise SIEM without licensing cost
- Stronger security posture and compliance
- Centralized visibility of threats & events
- Scale from small deployments to large SOC environments

ERPNext Deployment & Customization
ERPNext is a modern, flexible and open-source ERP platform suitable for small, medium and enterprise businesses. We deploy, configure, customize and integrate ERPNext based on your business workflows.
Key Modules
- Accounts, HR & Payroll
- CRM, Sales & Purchase
- Inventory, Warehousing & Manufacturing
- Projects & Tasks
- Asset management & compliance
Benefits
- Highly customizable ERP with zero license fees
- Supports multi-company, multi-branch setups
- Cloud or on-prem deployment options
- Rapid implementation & configurable workflows

Zabbix Monitoring & Alerting
Zabbix is a leading open-source infrastructure monitoring system that provides real-time visibility into your servers, networks, applications and cloud resources.
Key Features
- Server, VM and network device monitoring
- Application performance metrics
- Custom alerting & escalation rules
- Visualization dashboards
- Auto-discovery & auto-registration
- SNMP, API, Agent-based & Agentless monitoring
Benefits
- Improved uptime & faster issue resolution
- Centralized monitoring for hybrid environments
- No licensing cost compared to commercial monitoring tools

SeedDMS – Document Management System
SeedDMS is an open-source Enterprise Document Management System ideal for businesses looking for structured document workflows, versioning, access control and approvals.
Key Features
- Document versioning & lifecycle management
- Role-based access, folders & permissions
- Approval workflows & audit trails
- Metadata tagging & document search
- Secure storage & backup support
Benefits
- Perfect alternative to expensive DMS platforms
- Highly customizable & scalable
- Centralized and secure document repository
- Improves document governance & compliance
Need Open-Source Implementation?
Cylogics can deploy, customize, secure and manage your open-source solutions with enterprise-grade support.
Contact Us